CompactRIO Gear Test Bench
Heavy gear test using CompactRIO from NI
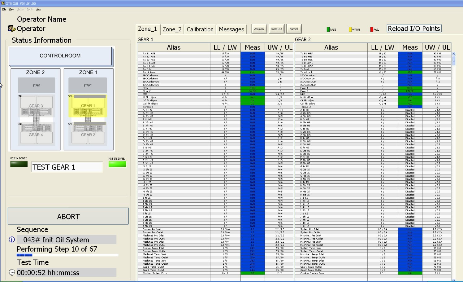
Test of 3+ MW gears for vibrations and wear by particle monitoring. Control of the gears and support systems is implemented using National Instruments CompactRIO equipment. Each gear weighs 30+ tons and is handled by cranes. The test bench takes up approximately 700 m2 on two floors.
The system is serviceable via a remote connection.
Software solution to handle data from many subsystems
The application is based on National Instruments LabView. The software executes in several threads and performs test sequencing and control tasks. The software handles communication with many subsystems from different suppliers, involving several communication standards. The CompactRIO system regulates all time-critical tasks. Calibration of the Brüel & Kjær pulse system is an essential part of the test and is integrated into the software.
The system produces a comprehensive test report on test completion for each tested gear.
Diversity handling handles test limits and stimuli that change depending on the specific product variant of the gear tested.
Product Diversity handling, data logging, and the Graphical User Interface (GUI) are implemented using DSE’s comprehensive standard components for test applications.
Comprehensive hardware platform
The hardware consists of 12 NI CRIO chassis and an NI industrial controller. Vibration measurements are done using the Brüel & Kjær pulse analyzer platform. Turning motors and controllers are supplied by Converteam. Each turning motor is capable of delivering/loading the gear under test with 3+MW. Operator safety is a significant issue in this system and is handled by a dedicated safety system.
Download the case here

